最近总有粉丝找锋哥要 Windows 11 系统镜像的下载地址,其实在之前锋哥就发过文章,教大家如何下载真正的纯净 Windows 官方原版镜像,不过有些粉丝新手小白看着各种版本号,傻傻不知道下载什么版本好,以及一些用户需要下载 Beta / Dev 渠道的版本,抢先体验新功能等。
所以今天就大家分享下如何找最新 Windows 系统的版本号,以及如何下载到最新版本的系统。
版本查询
如果没有经常关注 Windows 相关新闻的用户,可能不知道目前最新系统是什么版本号了,所以锋哥给大家推荐「ChangeWindows」这个网站,里面记录了微软所有相关软件的最新版本号。
- 查询版本号:
https://changewindows.org/timeline
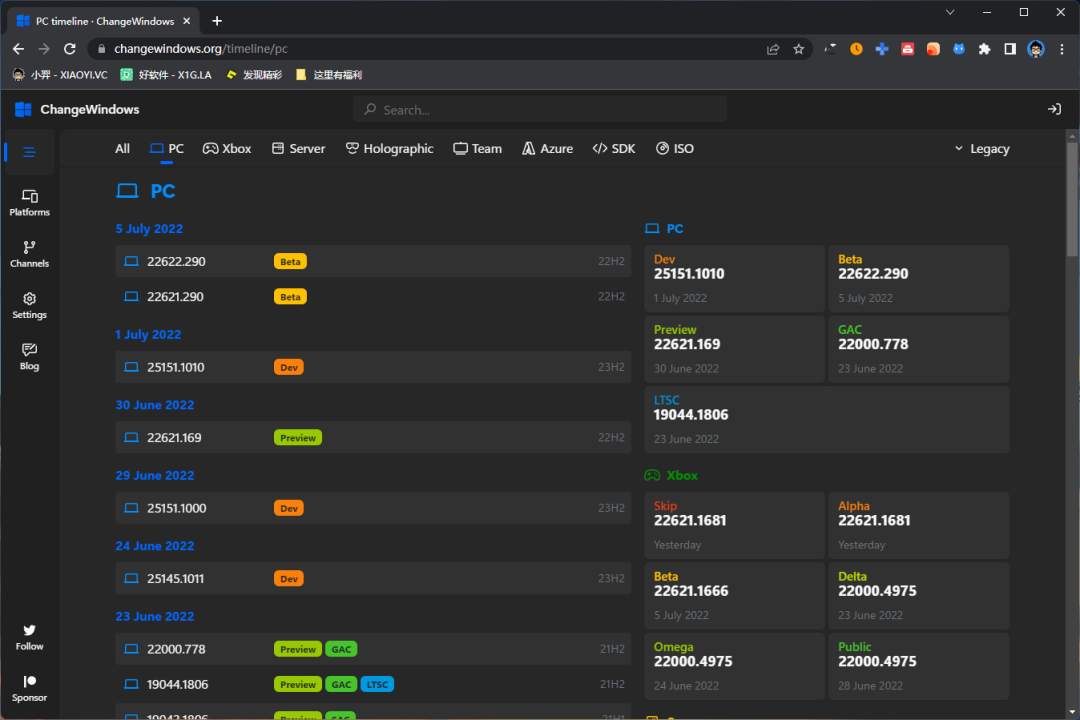
如下图,最新 Win11 版本是 7 月 5 号发布的 22622.290 Beta 版。每个版本都有标注属于什么通道。

点击版本号进来你还可以看到这个版本的更新内容介绍,不过网站目前没有提供中文语言,看不懂的自己用浏览器翻译一下吧。

下载镜像
通过上面的「ChangeWindows」网站可以知道最新系统版本号后,接着可以用 「UUP」这个网站来下载镜像。
- UUP网站:
https://uupdump.net
这个网站基于 Microsoft 的 API 接口开发的,所以可以直接下载到微软原版镜像资源,包括各种渠道的版本,并且资源都是最新的。

通过搜索系统版本号可以看到出现了两个版本,分别是 x64、arm64。简单说就是 x64 使用在 PC 电脑上的处理器架构,而 arm64 是用在平板/手机设备的架构上。

接着你还可以选择系统的版本,分别有家庭版、专业版、团队版。如果你只需要专业版的话,那么就勾选一项即可。

然后选择你下载镜像的方式,这里建议使用 aria2 下载并转换成 ISO 镜像,另外还可选择是否集成更新、集成.Net Framework 3.5 框架、使用固实压缩。然后点击创建下载包。

这里你下载到的是一个压缩包,你需要把它解压出来,不要出现中文路径。然后用管理员的方式运行 .cmd 文件开始下载镜像文件并等待转换成 ISO 格式。下载整个过程可能会比较久,根据你的网速和电脑性能了,需要耐心等待。

等到出现 "Press 0 to exit" 就证明已经好了,转换好的转换成 ISO 镜像也会在根目录里面。系统安装就不用介绍了吧,自己找个 PE 系统或者 Rufus 制作 U 盘启动。
总结
以上就是下载最新原版 Windows 系统的方法了,唯一问题就是文章中提到的两个网站偶尔抽风,有可能会打不开的情况,自己可以找下镜像站点或者想其它办法。
