之前分享过 10 款实用的浏览器扩展插件推荐(一)和(二),今天继续给大家整理了一些插件,支持 Chrome / Edge 以及其它基于 Chromium 的浏览器。
AIX智能下载器
通常需要批量下载网页上的图片或者视频需要借助一些下载软件,现在也可以使用这款「AIX智能下载器」除了可以接管浏览器的下载功能外,还支持搜索和保存图像,视频,音频等文件,同时还内置多个网站的智能脚本。
当你打开任何网站,再点击「AIX智能下载器」就会自动嗅探出网页的资源,支持筛选后批量下载。

另外在设置里面可以看到智能脚本功能,自带了很多热门主流的网站规则,方便你更能快速下载到资源,非常给力。

另外还支持下载的文件自动归类功能,插件默认自动分类好常用的扩展格式了,当然你也可以手动编辑添加更多类型。

使用下来可以说「AIX智能下载器」是目前用过最棒的下载类扩展插件了,特别是支持目前主流的各大视频网站,懂的都懂。
- 网盘下载:
https://www.123pan.com/s/c8zA-bXzN3
Audio Equalizer
一些音乐播放器都自带有均衡器功能,可以让你调整一些音效,如摇滚、经典、古典风格等。如果你想让浏览器播放器视频、音频也支持均衡器调节的话可以安装「Audio Equalizer」扩展插件,内置多个预设方案,当然你也可以手动调整。

对于追求音效的小伙伴可以试试看,不过缺点就是不能设置规则,例如在指定的网站使用你设置好的音效效果,不知道扩展后续会不会更新,感兴趣的可以关注下载。
- 网盘下载:
https://www.123pan.com/s/c8zA-ZXzN3
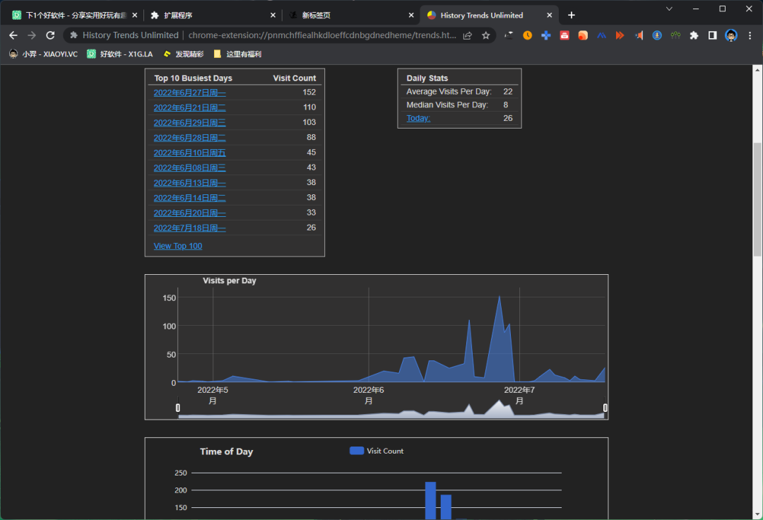
History Trends Unlimited
浏览器的历史记录功能通常只会保存 3 个月,如果你希望永久保存历史记录,方便你后续查找一些访问过的页面,可以用「History Trends Unlimited」扩展插件,会把所有记录都保存到本地。

这个扩展还支持帮你统计出访问数据,支持统计出访问次数最多的网站、每周访问数据,还提供了图表的方式给你查看分析。
- 网盘下载:
https://www.123pan.com/s/c8zA-cXzN3
地址栏搜索切换器
虽然浏览器可以设置地址栏默认的搜索引擎,不过当你需要在多个搜索引擎切换时就比较麻烦了。现在可以用「地址栏搜索切换器」支持地址栏搜索引擎一键切换。

功能上内置国内外热门搜索引擎:谷歌,必应,百度,搜狗等;特色搜索引擎:淘宝/京东/豆瓣/知乎站内直达,百度网盘,学术搜索,有道翻译;支持添加自定义搜索。
- 网盘下载:
https://www.123pan.com/s/c8zA-eXzN3
Auto Copy
对于文字工作者来说经常会需要在网页上复制粘贴各种文本内容,虽然用快捷键复制也是蛮方便,不过对于效率控来说用「Auto Copy」扩展来实现当使用鼠标选择文本时自动复制到剪贴板更高效。

功能方面支持,在文本框中启用/禁用、在内容可编辑元素中启用/禁用、中键粘贴、复制为链接、无格式复制、复制延迟、包括带有可选格式项目的信息注释、支持白名单黑名单规则。
- 网盘下载:
https://www.123pan.com/s/c8zA-tXzN3
MultiLogin
如果你想在一个网站上同时登录多个账号的话,通常情况下只能用多个浏览器,不过这样切换比较麻烦,现在用「MultiLogin」扩展插件可以轻松给任何网站使用多个账号登录。

使用很简单,通过点击 MultiLogin 新建标签后,就可以在同一个网站登录 N 个不同的账号了。
- 网盘下载:
https://www.123pan.com/s/c8zA-iXzN3
抖音小助手
抖音推出网页版后上班也可以摸鱼看视频了,不过抖音网页版功能比较弱,现在用「抖音小助手」扩展插件可以加强网页版的一些功能,包括有保持评论区展开、显示视频发布时间、自定义快捷键、右键搜索。

另外在视频详情页点击「抖音小助手」会出现下载视频的按钮,不过据作者介绍,只能简单的下载,更复杂的下载功能暂无法实现。
- 网盘下载:
https://www.123pan.com/s/c8zA-LXzN3
即时工具
如果你不想安装一堆小工具软件的话,在线工具箱是你不错的选择。这款「即时工具」是一款即用即走型工具箱,目前拥有近 300 款在线工具。

包括视频工具、音频工具、图片工具、文档处理、文档转换、办公辅助、设计工具、文本工具、数字工具、加密工具、单位转换等等工具。
- 网盘下载:
https://www.123pan.com/s/c8zA-5XzN3
小舒同学
目前浏览器起始页的扩展插件选择也是蛮多的,不过这款「小舒同学」是根据你的收藏夹内容生成页面,不用手动去起始页添加常用的书签了,还是比较方便的。

功能方面,文件夹层级也是收藏夹里的逻辑、强大的个性化功能、让的书签不仅仅是书签、强大的搜索框。
- 网盘下载:
https://www.123pan.com/s/c8zA-qXzN3
网费很贵
想知道你的上网习惯?用「网费很贵」扩展插件统计你每天上了多少网,上了哪些网。支持用饼形图展示今日数据、报表详细显示你每天花在每个网站上的时间、统计在某网站的上网趋势、统计你在每个时间段的上网趋势。

其它功能方面支持网站白名单、子域名合并统计,所有数据线下存储,不侵犯用户隐私。另外这个扩展还是开源项目来的。
- 网盘下载:
https://www.123pan.com/s/c8zA-6XzN3
总结
以上就是给大家推荐的浏览器扩展插件了,你们觉得哪款最实用呢?或者还有啥扩展可以推荐的,欢迎留言分享!
